Hong Kong Green Campus Project pro základní a střední školy
Domů / Projekty / Hong Kong Green Campus Project pro základní a střední školy

Hong Kong Green Campus Project pro základní a střední školy

Hong Kong Green Campus Project, iniciovaný ministerstvem místní správy, si klade za cíl přeměnit více než 500 základních a středních škol v Hongkongu na areály šetrné k životnímu prostředí. S celkovou investicí přes 100 milionů RMB se projekt zaměřuje na energeticky účinné renovace. Zahrnuje monitorování a řízení spotřeby energie různých zátěží ve školách, jako jsou klimatizace a osvětlení ve třídách, stejně jako okruhy na kolejích a dalších budovách. Cílem je vytvořit udržitelné a energeticky efektivní vzdělávací prostředí, které snižuje emise uhlíku a snižuje provozní náklady.

Hong Kong Green Campus Project pro základní a střední školy

Místo projektu: Hong Kong, Čína

Kontaktujte nás
  • Přehled projektu
  • Související řešení a produkty

    Řešení:
    Produkty:
    Řízení energetické účinnosti Třífázový elektroměr ADL400 AC Multifunkční měřič energie ADL3000-E AC
    Řešení správy energie IoT
    AKH-0,66/K Proudový transformátor 5A AWT100 Smart Data Transmission Unit



    Custo m ehm Bolest Poi nts

    Monitorování spotřeby energie: Školám chybělo účinné monitorování a řízení spotřeby energie, jako jsou klimatizace a osvětlení ve třídách, stejně jako obvody na kolejích a dalších budovách.
    Vysoké náklady na energii: Školy čelily vysokým nákladům na spotřebu energie bez jasného způsobu, jak identifikovat a kontrolovat zařízení a chování plýtvající energií.
    Nedostatek rozhodování na základě dat: Bylo obtížné generovat zprávy o spotřebě energie, které by vedly k rozhodnutím a opatřením v oblasti úspory energie.


    Řešení Acrel

    Společnost Acrel poskytla komplexní řešení správy energie, včetně hardwarových i softwarových komponent:
    Hardware:
    Vícekanálové elektroměry ADF400L: Tyto měřiče mohou měřit až 12 třífázových nebo 36 jednofázových měření s přímým přístupem nebo 12 třífázových měření prostřednictvím proudových transformátorů. Jsou oblíbené pro svou vysokou přesnost, centralizovanou instalaci, centralizovanou správu a vysokou flexibilitu instalace.
    Inteligentní brána AWT100: Jednotka přenosu dat, podpora komunikace 4G/WiFi/Ethernet/LoRa/LoRaWAN
    Software:
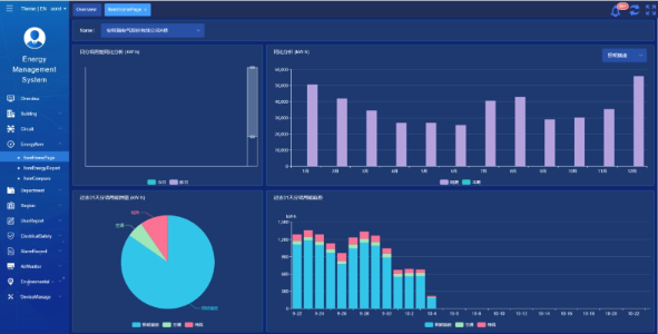
    Platforma Acrel IoT EMS: Platforma poskytuje monitorování a analýzu údajů o spotřebě energie v reálném čase.
    Podporuje vytváření zpráv o spotřebě energie a nabízí datovou podporu vedení školy, aby mohl činit informovaná rozhodnutí o úsporách energie.



    Výsledky a přínosy projektu

    • Zlepšení energetické účinnosti: Sledováním a analýzou údajů o spotřebě energie mohou školy identifikovat zařízení a chování plýtvající energií, což umožňuje cílená opatření na úsporu energie a zlepšení energetické účinnosti.
    • Snížení nákladů: Řešení pomáhá snížit náklady na energii a dosáhnout udržitelnějšího provozu pro školy.
    • Rozhodování na základě dat: Zprávy platformy o spotřebě energie poskytují cennou datovou podporu pro vedení školy, aby mohli přijímat informovaná rozhodnutí o úsporách energie.
    • Výhody pro životní prostředí: Snížení spotřeby energie snižuje emise uhlíku, přispívá k ochraně životního prostředí a je v souladu s cíli iniciativy zeleného kampusu.


    Letmá instalace:

    ADF on site

Acrel Co., Ltd.